案件云的律所版已经包含了个人高阶版、团队版的所有功能,用户如购买了律所版,不必重复购买其他版本。但除此之外,律所版还能有效整合申请、审批与财务管理,施行线上化流程控制,使得律所内部的管理更加合规。具体如何实现,下面让我们逐一了解吧。
01 案件流程管理
在发起立案申请时,系统根据录入的双方当事人信息自动到律所库中进行关键词检索。如该案件与律所既有客户存在利益冲突,系统会直接提示。
律师通过系统发起立案后,各审批节点人员会通过查看案件基本信息,审查利益冲突,并从形式上核验立案的基本要素是否齐备。对不合规的立案申请,可以退回并回复原因;对存在特殊原因的立案申请,视其事项详情提交不同上级审批。即便是因特殊原因经过审批的瑕疵立案,也知道因何申请、何人批准、为何批准,使责任承担落实到人,确保收立案的合规性。
律所管理员可以按照律所所在省份和律所名称设置案号规则。设置成功后,所有通过立案审批的案件的编号都基于此格式自动生成编号。
在案件立案审批通过后,根据案件类型,系统会自动、有序的生成律所案号,方便律师安排代理函的编号。
案件办理过程中上传的证据、文档可以直接分类汇总到律所-文件模块集中管理。
02 律所事务管理
案件云提供了盖章、开票、报销、付款申请等功能,律所管理员可预先设置流程的审批走向以及处理人员(审批节点),支持在任何节点进行加签或减签。
律所常规的行政、财务事宜都可以通过在线审批完成,不受地域和时间的限制,随时随地在线进行确认,无需任何纸质文本的流转。律师使用线上审批后,只要收到立案通过的通知,可以直接到行政专员处领取办理好的案件文书合同文件了。不仅提升了办事效率,也减少了时间和成本浪费。
审批办理过程中上传的文件可以直接分类汇总到律所-文件模块集中管理。
为了使律所版页面更具个性化,案件云还支持添加律所logo。上传成功后,该logo会在网页导航栏同步展示,打造律所专属协作空间,让律所成员也更有归属感。
律所公告是律所内部信息发布和交流的场所,内部的规章制度、新闻简报、公告事项等通过公告形式能够在律所内部成员之间得到泛的传播,使成员能够即时的了解组织内部的发展动态。
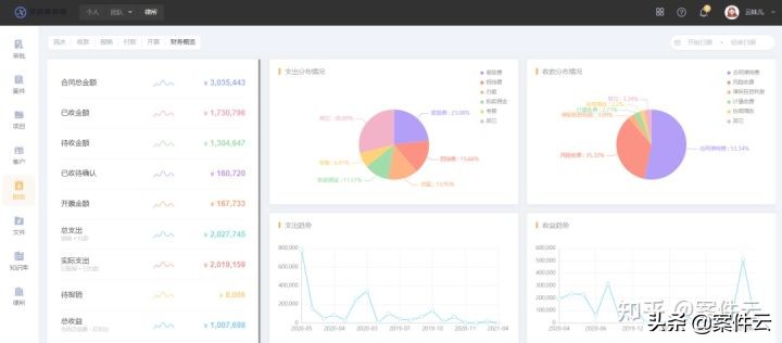
03律所财务管理
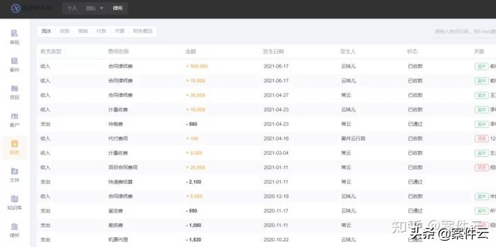
案件云上有开票、付款、收款和报销流程。律师在案件云上办案的同时,财务人员就能快速获取各项收支数据,形成全员参与记录、数据公开透明的记账模式。与此同时,每项收支记录都关联了对应的案件/项目/客户,可以快速链接至单个业务的细账,大幅降低了审批人员追溯数据来源、财务人员核算收支的时间成本。
律师提交的报销、 开票申请经过在线审核进入律所层面, 通过流程化管理保障律所业务收支统计的真实性和准确性。“财务概览”从成本和收益两个维度分别展示了时间轴趋势,律所管理者可以快速感知律所的支出、收益浮动情况,作为决策业务方向的参考。
04满足多元化需求
案件云平台为每个律所版账号配置了三个可用空间,满足用户分开存储、管理数据的需求。用户可以自由切换到个人、团队、律所空间,分别进行不同的业务管理,确保业务数据和律所数据彼此独立,最大限度的保证案件数据的安全性。
①个人空间:用来记录和管理私人业务,这部分数据只有自己可见。如果还未加入律所中的任一团队,所有业务数据都在个人空间录入并管理。②团队空间:用来管理与团队共享的数据,其中,案件/项目/客户模块的数据会共享给团队管理员及高级权限,日程会共享给团队所有成员。如果已经加入律所中的某一团队,一般业务数据在团队空间录入并管理。③律所空间:律所空间的数据来源于律所成员提交各类审批申请数据,如立案、立项、用印、开票、报销等申请数据,方便律所管理者集中查看、办理。在律所版空间,律师常用操作包括立案/立项申请、开票/报销/付款申请、用印申请等。
律所版支持创建多个团队,律所可以针对不同的业务领域的服务组建专业的团队,来满足中高端市场业务对律师服务水准的要求,进而可以弥补单个律师知识水平、结构以及时间精力的不足。也可以将所内已有的多个团队统一管理起来,既照顾到每个团队业务的独特性,又能做到律所流程管理一体化。
律所采用三级权限管理模式,分别是管理员权限、高级权限和普通权限。而且律所空间的权限与团队空间的权限互相独立,互不影响。推行账户分级管理,对律所成员的查看权限进行合理设置。根据权限,律师、职能人员、财务人员分别查看可视范围内的数据。律所版每级权限对应的操作项有:
版权声明:我们致力于保护作者版权,注重分享,被刊用文章【律师函编号查询(案件云律所版功能一览)】因无法核实真实出处,未能及时与作者取得联系,或有版权异议的,请联系管理员,我们会立即处理! 部分文章是来自自研大数据AI进行生成,内容摘自(百度百科,百度知道,头条百科,中国民法典,刑法,牛津词典,新华词典,汉语词典,国家院校,科普平台)等数据,内容仅供学习参考,不准确地方联系删除处理!;
工作时间:8:00-18:00
客服电话
电子邮件
beimuxi@protonmail.com
扫码二维码
获取最新动态
