1、特点
制药废水具有成分差异大,组分复杂,污染物量多,COD 高,BOD5和CODcr 比值低且波动大,可生化性很差,难降解物质多,毒性强,间歇排放,水量水质及污染物的种类波动大等特点。
2、组成
3、处理技术
①预处理:混凝法、气浮法、微电解、Fenton试剂、催化氧化等;
②厌氧工艺:UASB、两相厌氧消化、EGSB等;
③好氧工艺:生物接触氧化法、CASS、SBR、活性污泥法等。

4、典型工艺流程
气浮法处理制药废水
膜分离法处理制药废水
组合工艺处理制药废水
1、特点
造纸废水危害很大,其中黑水是危害最大的,它所含的污染物占到了造纸工业污染排放总量的90%以上,由于黑水碱性大、颜色深、臭味重、泡沫多,并大量消耗水中溶解氧,严重地污染水源,给环境和人类健康带来危害。而中段水对环境污染最严重的是漂白过程中产生的含氯废水,例如氯化漂白废水,次氯酸盐漂白废水等。此外,漂白废液中含有毒性极强的致癌物质二恶英,也对生态环境和人体健康造成了严重威胁。
2、组成
制浆造纸废水主要分为:黑液、中段废水、白水三种。
黑液:用含NaOH或NaOH+硫酸钠碱性药剂蒸煮植物纤维,溶出木质素,排放的蒸煮液即为“黑液”(碱煮为黑液,酸煮为红液,绝大部分采用碱煮)。黑液含木质素、聚戊糖和总碱,是高浓度难降解废水。
中段废水:碱煮制成的浆料在洗涤、筛选、漂白过程中产生的废水,吨浆COD负荷在310kg左右。BOD/COD在0.20~0.35之间,可生化性较差。污染物主要以木质素、纤维素、有机酸等可溶性COD为主,污染最严重的是漂白产生的含氯废水。
白水:水量大,主要含有细小纤维、填料、涂料和溶解的木材成分,以不溶COD为主,可生化性差,加入的防腐剂有毒性。
3、处理技术
黑液、中段废水:碱回收、酸析法、LB-1碱析法、膜分离法、絮凝沉淀、生物膜法、厌氧生物处理、网筛微滤、气浮、高级氧化。白水:过滤、气浮、沉淀、筛分。
4、典型工艺流程
造纸黑液提取木质素制水煤浆
浅层气浮—氧化塘

混凝气浮—A/O工艺
氧化沟工艺处理碱法草浆废水
水解酸化—厌氧—生物接触—混凝沉淀
气浮处理纸机白水
1、特点
制革废水是制革生产过程中排出的废水,通常动物皮用盐腌或用水浸泡,使其膨润,加石灰、去肉、脱碱,然后用丹宁或铬,鞣制加脂软化,最后染色加工制成皮革。制革废水主要来源于准备、鞣制及染色工段,其中含有大量的蛋白质、脂肪、无机盐类、悬浮物、硫化物、铬及植物鞣剂等有毒、有害物质,生化需氧量高、毒性大。
2、组成
含硫废水:指制革工艺中采用灰碱法脱毛是产生的浸灰废液及相应的水洗工序废水;
脱脂废水:指在制革及毛皮加工脱脂工序中,采用表面活性剂对生皮油脂进行处理所形成的废液及相应的水洗工序废水。
含铬废水:指在铬鞣及铬复鞣工序中产生的废铬液及相应的水洗工序废水。
综合废水:指制革及皮毛加工企业或集中加工区产生的与生产直接或间接的排往综合废水处理工程内的各种废水的统称(如生产工艺废水、厂区生活污水等)。
3、处理技术
(1)单项处理技术
a、脱脂废水
脱脂废液中的油脂含量、CODcr和BOD5等污染指标很高。处理方法有酸提取法、离心分离法或溶剂萃取法。广泛使用的是酸提取法,加H2SO4调pH值至3~4进行破乳,通人蒸汽加盐搅拌,并在40~60 t下静置2—3 h,油脂逐渐上浮形成油脂层。回收油脂可达95%,去除CODcr90%以上。一般进水油的质量浓度为8—10g/L,出水油的质量浓度小于0.1 g/L。回收后的油脂经深度加工转化为混合脂肪酸可用于制皂。
b、浸灰脱毛废水
浸灰脱毛废水中含蛋白质、石灰、硫化钠、固体悬浮物,含总CODcr的28%、总S2-的93%、总SS的70%。处理方法有酸化法、化学沉淀法和氧化法。
生产中多采用酸化法,在负压条件下,加H2SO4调pH值至4~4.5,产生H2S气体,用NaOH溶液吸收,生成硫化碱回用,废水中析出的可溶性蛋白质经过滤、水洗、干燥变成产品。硫化物去除率可达90%以上,CODcr与SS分别降低85%和95%。其成本低廉,生产操作简单,易于控制,并缩短生产周期。
c、铬鞣废水
铬鞣废水主要污染物是重金属Ce3+,质量浓度约为3-4g/L,pH值呈弱酸性。处理方法有碱沉淀法和直接循环利用。国内90%的制革厂采用碱沉淀法,将石灰、氢氧化钠、氧化镁等加入废铬液,反应、脱水得含铬污泥,用硫酸溶解后可再回用到鞣制工段。
反应时pH值在8.2-8.5,温度在40℃沉淀最好,碱沉淀剂以氧化镁效果最好,铬回收率为99%,出水铬的质量浓度小于1 mg/L。但此法适用于大型制革厂,且回收铬泥中的可溶性油脂、蛋白质等杂质会影响鞣制效果。
(2)综合处理技术
a、预处理系统:主要包括格栅、调节池、沉淀池、气浮池等处理设施。制革废水中有机物浓度和悬浮固体浓度高,预处理系统就是用来调节水量、水质;去除SS、悬浮物;削减部分污染负荷,为后续生物处理创造良好条件。
b、生物处理系统:制革废水的ρ(CODcr)一般为3000—4000 mg/L,ρ(BOD5)为1000—2000mg/L,属于高浓度有机废水,m(BOD5)/m(CODcr)值为0.3—0.6,适宜于进行生物处理。目前国内应用较多的有氧化沟、SBR和生物接触氧化法,应用较少的是射流曝气法、间歇式生物膜反应器(SBBR)、流化床和升流式厌氧污泥床(UASB)。
4、典型工艺流程

制革废水处理工艺
制革废水处理工艺
制革含铬废水处理工艺
1、特点
焦化废水是钢铁企业排出的主要废水之一。焦化废水成分复杂,含有大量的有毒有害物质,是一种典型的难降解有机废水。常规的处理方法对其中的难降解化合物的去除率较低,以致出水COD和色度较高,不能达标。
2、组成
焦化废水是煤制焦炭、煤气净化及焦化产品回收过程中产生的高浓度有机废水。焦化废水主要包括煤气的初冷阶段煤气冷凝水、煤气终冷水、煤气洗涤水和煤气发生站的煤气洗涤水、精苯分离水、气柜废水、焦炉水封水及其它场合产生的污水。
3、处理技术
物理处理法:吸附法、混凝和絮凝沉淀法、Fenton试剂法;
生化处理法:A/O与A2/O法、SBR法、氧化沟技术;
化学处理法:催化湿式氧化技术、臭氧氧化法、光催化氧化法。
4、典型工艺流程
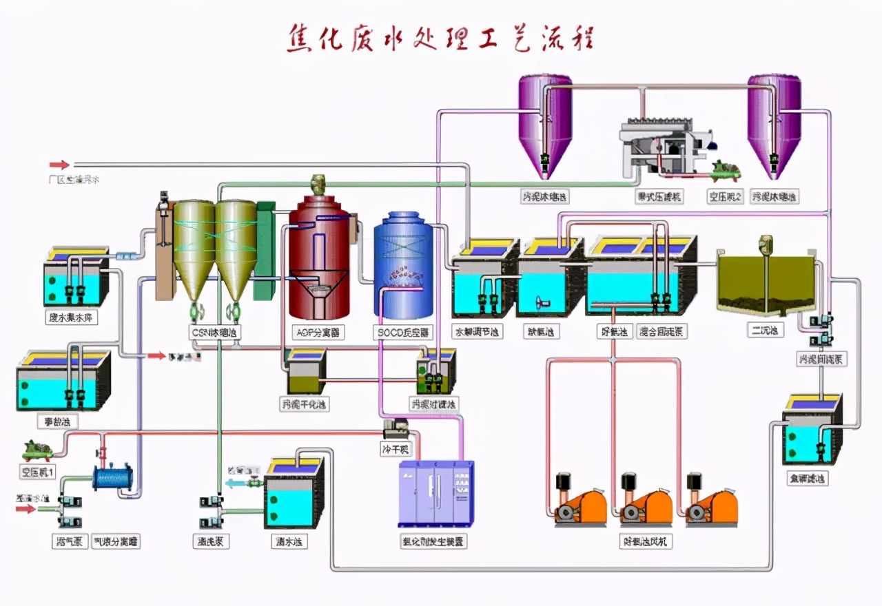
焦化废水处理工艺
硝化反硝化处理焦化废水
焦化废水处理工艺
1、特点
电镀产生的废水毒性大,对土壤,动植物生长均产生危害。因此必须严格处理废水达标排放,缺水地区推行废水处理达标循环利用,从技术生产上讲,由于电镀生产过程和废水处理过程须投加一定量的多种化学品。电镀废水处理后达到循环回用,回用水必须经脱盐后才能回用于生产线用水,对环境含盐总量不会削减,树脂交换、反渗透工艺的浓缩液仍返回地面。
2、组成分类
根据重金属废水中所含重金属元素进行分类,一般可以分为含铬(Cr)废水、含镍(Ni)废水、含镉(Cd)废水、含铜(Cu)废水、含锌(Zn)废水、含金(Au)废水、含银(Ag)废水等。
3、处理技术
气浮法:气浮法用于处理镀铬废水的原理是:在酸性的条件下硫酸亚铁和六价铬进行氧化还原反应,然后在碱性条件下产生絮凝体,在无数微细气泡作用下使絮凝体浮出水面,使水质变清。
离子交换法:处理电镀废水和回收某些金属的有效手段之一,也是使某些镀种的电镀废水达到闭路循环的一个重要环节。但是采用离子交换法的投资费用很高,系统设计和操作管理较为复杂,一般的中小型企业难以适应,往往由于维修、管理等不善而达不到预期的效果,因此,在推广应用上受到了一定的限制。
当前,国内对含铬、含镍等电镀废水采用离子交换法处理较为普遍,在设计、运行和管理上已有较为成熟的经验。经处理后水能达到排放标准,且出水水质较好,一般能循环使用。树脂交换吸附饱和后的再生洗脱液经电镀工艺成分调整和净化后能回用于镀槽,基本实现闭路循环。另外,离子交换法也可用于处理含铜、含锌、含金等废水。
电解法:电解法处理电镀废水一般用于中、小型厂,其主要特点是不需投加处理药剂,流程简单,操作方便,占生产场地少,同时由于回收的金属纯度高,用于回收贵重金属有很好的经济效益。但当处理水量较大时,电解法的耗电较大,消耗的铁极板量也较大,同时分离出来的污泥与化学处理法一样不易处置,所以已较少采用。
萃取法:萃取法是利用一种不溶于水而能溶解水中某种物质(称溶质或萃取物)的溶剂投加入废水中,使溶质充分溶解在溶剂内,从而从废水中分离除去或回收某种物质的方法。萃取操作过程包括混合、分离和回收三个主要工序。
4、典型处理工艺
离子交换法处理电镀废水
塑胶电镀废水处理工艺
含铬废水处理工艺
电镀废水处理工艺
电镀废水处理工艺
1、特点
污酸废水酸性很强,中和去除氟化物后,废水的盐份累增,硬度高,pH值上升为9-11。废水中含有锌、铜、铅、镉、砷、镍等金属离子,还有氟化物、硝酸盐、有机物、胶体颗粒等污染物。原水如果直接进入膜系统,会造成膜产水少,易堵塞,必须先进行软化处理后,再去除污水中的重金属离子和COD,经过膜深度处理系统后产水回用。
2、组成
按废水来源和特点分类,主要有冷却水、酸洗废水、洗涤废水(除尘、煤气或烟气)、冲渣废水、炼焦废水以及由生产中凝结、分离或溢出的废水等。
3、处理技术
酸洗废水的处理:少量酸洗废水,可进行中和处理并回收铁盐;较大量的则可用冷冻法、喷雾燃烧法、隔膜渗析法等方法回收酸和铁盐或分离回收氧化铁。若采用中性电解工艺除氧化铁皮,就不会出酸洗废水。但电解液须经过滤或磁分离法处理,才能循环使用。
冷却水的处理:处理方法是先经粗颗粒沉淀池或水力旋流器,除去粒度在100微米以上的颗粒,然后把废水送入沉淀,除去悬浮颗粒;为提高沉淀效果,可投加混凝剂和助凝剂聚丙烯酰胺;水中浮油可用刮板清除。废水经净化和降温后可循环使用。冷轧车间的直接冷却水,含有乳化油,必须先用化学混凝法、加热法或调节pH值等方法,破坏乳化油,然后进行上浮分离,或直接用超过滤法分离。所收集的废油可以再生,作燃料用。
洗涤水的处理:废水中的氰化物可用氯、漂白粉或臭氧等把氰化物氧化为氰酸盐,也可投加硫酸亚铁,使氰化物成为无毒的亚铁氰化物,还可用塔式生物滤池或曝气池等进行生物处理。高炉煤气洗涤水水量大,用上述方法处理氰化物很不经济,因此,大多是用沉淀池澄清废水,然后循环使用。
有色冶金废水的处理:治理措施是:加强生产管理,减少废水量,回收有用金属。通常采用的处理方法是石灰中和法,主要是控制废水的pH值,使重金属离子变成氢氧化物沉淀下来;或采用硫化法,向废水中通入硫化氢,使重金属离子变成重金属硫化物后加以提取;砷和氟等有害物质可与钙离子生成难溶的化合物而沉淀分离出来。此外,还可以采用离子交换法、浮选法、反渗透法、隔膜电解法等回收有用金属,净化废水。
4、典型处理工艺
流化沉淀法

混凝/膜法
1、特点
印染废水是加工棉、麻、化学纤维及其混纺产品为主的印染厂排出的废水。印染废水水量较大,每印染加工1吨纺织品耗水100~200吨,其中80~90%成为废水。纺织印染废水具有水量大、有机污染物含量高、碱性大、水质变化大等特点,属难处理的工业废水之一。废水中含有染料、浆料、助剂、油剂、酸碱、纤维杂质、砂类物质、无机盐等。
2、处理技术
印染废水的常用处理方法可分为物理法、化学法与生物法三类。物理法主要有格栅与筛网、调节、沉淀、气浮、过滤、膜技术等,化学法有中和、混凝、电解、氧化、吸附、消毒等,生物法有厌氧生物法、好氧生物法、兼氧生物法。
3、典型处理工艺
印染废水处理工艺流程
印染废水处理工艺流程
印染废水处理工艺流程
1、特点
生产随季节变化,废水水质水量也随季节变化;废水量大小不一,食品工业从家庭工业的小规模到各种大型工厂,产品品种繁多,其原料、工艺、规模等差别很大,废水量从数m3/d到数千m3/d不等;食品工业废水中可降解成分多,对于一般食品工业,由于原料来源于自然界有机物质,其废水中的成分也以自然有机物质为主,不含有毒物质,故可生物降解性好,其BOD5/COD高达0.84;高浓度废水多;废水中含各种微生物,包含致病微生物,废水易腐败发臭;废水中氮、磷含量高。2、处理技术
物理处理法:用于食品工业污水处理的物理处理法有筛滤、撇除、调节、沉淀、气浮、离心分离、过滤、微滤等。前五种工艺多用于预处理或一级处理,后三种主要用于深度处理。
化学处理法:用于食品工业污水的化学处理法有中和、混凝、电解、氧化还原、离子交换、膜分离法等。
生物处理法:在食品加工废水处理中,生物处理工艺可分为好氧工艺、厌氧工艺、稳定塘、土地处理以及由上述工艺的结合而形成的各种各样的组合工艺。食品污水是有机污水,生物法是主要的二级处理工艺,目的在于降解COD、BOD5。
好氧生物处理工艺根据所利用的微生物的生长形式分为活性污泥工艺和膜法工艺。前者包括传统活性污泥法、阶段曝气法、生物吸附法、完全混合法、延时曝气法、氧化沟、间歇活性污泥法(SBR)等。后者包括生物滤池、塔式生物滤池、生物转盘、活性生物滤池、生物接触氧化法、好氧流化床等。一般好氧处理对低浓度污水效果较好。
厌氧生物处理工艺适用于食品加工废水处理,主要原因是污水中含易生物降解的高浓度有机物,且无毒性。此外,厌氧处理动力消耗低,产生的沼气可作为能源,生成的剩余污泥量少,厌氧处理系统全部密闭,利于改善环境卫生,可以季节性或间歇性运转,污泥可长期储存。
3、典型处理工艺
CASS工艺处理食品加工废水

生物法处理食品加工废水
安徽天海环保科技有限公司集环境咨询、环保新技术研发、环保设备生产、环保工程设计和环保工程施工为一站式总承包服务,公司拥有施工劳务资质、企业安全生产许可证、建筑机电安装工程专业承包三级资质、环保工程专业承包三级资质,并已获得了ISO9001质量管理体系认证证书。
版权声明:我们致力于保护作者版权,注重分享,被刊用文章【环保工程专业承包叁级(经典)】因无法核实真实出处,未能及时与作者取得联系,或有版权异议的,请联系管理员,我们会立即处理! 部分文章是来自自研大数据AI进行生成,内容摘自(百度百科,百度知道,头条百科,中国民法典,刑法,牛津词典,新华词典,汉语词典,国家院校,科普平台)等数据,内容仅供学习参考,不准确地方联系删除处理!;
工作时间:8:00-18:00
客服电话
电子邮件
beimuxi@protonmail.com
扫码二维码
获取最新动态
