虽然出纳是财务部门最基础的岗位,但是想要把出纳做好,也不是那么容易的。
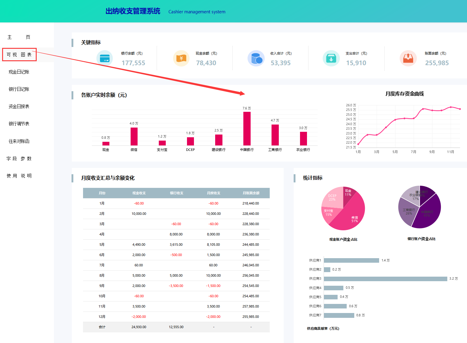
我妹妹也是刚找到一份出纳的工作,最近我熬了整整5夜帮她编制了一套Excel全自动出纳收支管理系统,含可视化图表、现金日记账、银行日记账等,今天也是分享给大家,一起来看看吧!!(需要末尾抱去)
……
篇幅有限,Excel全自动出纳收支管理系统就不一一展示了,
版权声明:我们致力于保护作者版权,注重分享,被刊用文章【会计日记账(熬了整整5夜)】因无法核实真实出处,未能及时与作者取得联系,或有版权异议的,请联系管理员,我们会立即处理! 部分文章是来自自研大数据AI进行生成,内容摘自(百度百科,百度知道,头条百科,中国民法典,刑法,牛津词典,新华词典,汉语词典,国家院校,科普平台)等数据,内容仅供学习参考,不准确地方联系删除处理!;
工作时间:8:00-18:00
客服电话
电子邮件
beimuxi@protonmail.com
扫码二维码
获取最新动态
